
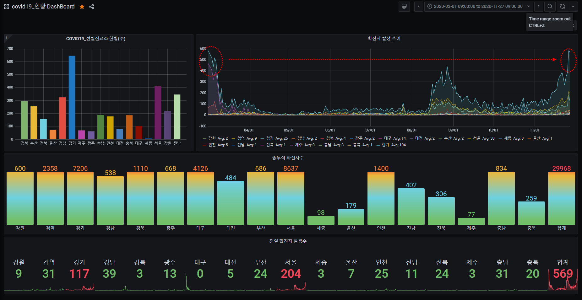
8월(2차유행)만 해도.. 잠깐 반짝하고 증가했다가 잠잠해질 줄 알았더니만, 처음 유행했던 때(1차 유행)와 같은 수치를 이어 가고 있다.
평균 시도별 확진자 수를 통계내 보면,
- 강원(2), 검역(9), 경기(25), 경남(2), 경북(4), 광주(2), 대구(14), 대전(2), 부산(2), 서울(30), 세종(0), 울산(1), 인천(5),
전남(1), 전북(1), 제주(0), 충남(3), 충북(1), 전체평균(104)
로 지난 9월과 비교 하면,
- 강원(1→2), 검역(8→9), 경기(18→25), 경남(1→2), 경북(4→4), 광주(2→2), 대구(20→14), 대전(2→2), 부산(1→2),
서울(23→30), 세종(0→0), 울산(1→1), 인천(4→5), 전남(1→1), 전북(0→1), 제주(0→0), 충남(2→3), 충북(1→1),
전체평균(89→104)
1차 유행이 시작되었던 대구는 평균 확진자 수는 20명에서 14명으로 줄어들고 있지만, 반대로 증가추세는 서울과 경기, 인천, 충남이 평균 확진자가 늘고 있다.
참고로 지난 9월 현황

'다반사 > 일상' 카테고리의 다른 글
| 2021년 7월 27일자 코로나 발생현황 (0) | 2021.07.27 |
|---|---|
| [직장인밴드] (라떼는 말이야~) 나의 20대.. 직장인 밴드 (0) | 2020.11.27 |
| 아직도 못가본 곳이 많구나... (0) | 2020.04.23 |
| 테블릿으로 작성 테스트 (0) | 2018.06.03 |
| 2017년 이지팜 행사 (0) | 2018.01.02 |